INSTANT - Fonctionnement


Vision 3D de la couverture nuageuse et de son impact sur la production d’énergie

Les caméras montées en réseau sont plus précises qu’une seule caméra de pointe
La caméra unique ne permet pas d’avoir une modélisation de la trajectoire ni de l’épaisseur des nuages avec suffisamment de précision.
C’est pour cette raison que nous avons mis au point INSTANT, qui intègre des caméras fonctionnant en réseau qui permettent de construire une simulation 3D des nuages. Nous ajoutons des pyranomètres et d’autres capteurs en fonction de la complexité du climat pour améliorer en temps réel nos prévisions.

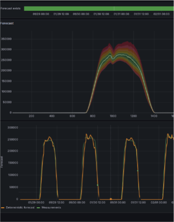
INSTANT estime à la minute l’impact de l’ombre des nuages sur la production PV
INSTANT modélise les nuages en 3D en temps réel puis simule l’ombrage sur la centrale afin de déduire l'instant et l'intensité de la baisse de production d’énergie photovoltaïque.
Notre algorithme innovant, utilisant une approche géométrique, de l’apprentissage statistique et de l’intelligence artificielle, est capable de déterminer la vitesse de déplacement, l’altitude et la forme des nuages. INSTANT traite en temps réel les images hémisphériques d’observation du ciel et simule leur impact dès 1 minute, en se mettant à jour à chaque minute.

INSTANT s’intègre à vos outils de gestion et de revente d’énergie
Les prévisions s’intègrent directement et facilement dans les systèmes de gestion de l’énergie et les plateforme de trading.
INSTANT peut être intégrés directement dans votre système de gestion de l’énergie (EMS – energy management system). Pour l’industrie ou les centrales avec stockage, un système d’alertes peut envoyer un ordre automatique ou émettre une alarme pour anticiper le démarrage de sources alternatives ou la décharge de stockage.
Pondération dynamique et intelligente


L’algorithme d’INSTANT pondère de manière optimale les sources de données en fonction de l’horizon de prévision afin de maximiser la précision.
L’algorithme d’INSTANT ajuste dynamiquement la pondération entre les caméras et capteurs sur site, les images satellites et les modèles météorologiques (NWP) afin de maximiser la précision des prévisions.
Pour les horizons de court terme (1 à 30 minutes), les données en temps réel issues du site sont privilégiées ; pour les horizons plus longs, les données satellites et les modèles NWP prennent davantage d’importance. Cette approche adaptative permet une application fluide sur plusieurs sites et régions, quelles que soient les contraintes imposées par les gestionnaires de réseau.
À mesure que les exigences en fréquence de prévision évoluent (par exemple, passer de 30 à 15 puis à 5 minutes), INSTANT ajuste automatiquement son algorithme, évitant ainsi de devoir changer de solution de prévision. Cela permet de conserver l’historique de données, d’améliorer l’apprentissage du modèle, et de garantir des prévisions toujours précises, même en réponse aux nouvelles exigences du marché.
Configuration Ad hoc
INSTANT S’ADAPTE A VOS BESOINS
Configuration ad hoc qui s’adapte à vos besoins pour préparer le plan d’exploitation et réajuster vos annonces en fonction de vos contraintes réseau.
Des prévisions avec un indice de confiance très élevé
INSTANT permet de préparer le plan d'exploitation avec des scénarios de production d’énergie et de réajuster très finement ses annonces de production d’énergie solaire auprès du gestionnaire de réseau selon la réglementation en vigueur.
Configuration adapté à la centrale photovoltaïque
Calibsun définit un plan d’implantation et réalise une étude climat en amont du projet afin de garantir le meilleur niveau de performance en fonction de votre centrale photovoltaïque et de son implantation géographique.
Détection des baisses de puissance en temps réel
Qualification de la durée et de l'intensité de l'ombrage pour réajuster ses prévisions annoncées ou activer des sources d’énergie alternatives
FAQ
En savoir plus sur INSTANT
À quoi sert la détection des nuages ?
Pourquoi la détection des nuages nécessite-t-elle des caméras d’observation ?
Comment la détection des nuages améliore-t-elle l’exploitation de la production solaire ?